Master your AI visibility
Optimize your content for AI-powered search engines. Track, analyze, and improve your rankings across ChatGPT, Perplexity, Gemini and other generative AI platforms.

Key Features
All the features you need to perform Answer Engine Optimization (AEO) and increase your brands AI visibility. With new features and improvements being released on a regular basis you have everything you need to succeed.
AEO tasks tailored for your website
Get improvement recommendations based on your results, your website and the competitors you keep an eye on. Create concrete tasks for your team with one click and optimize your brands AI visibility.


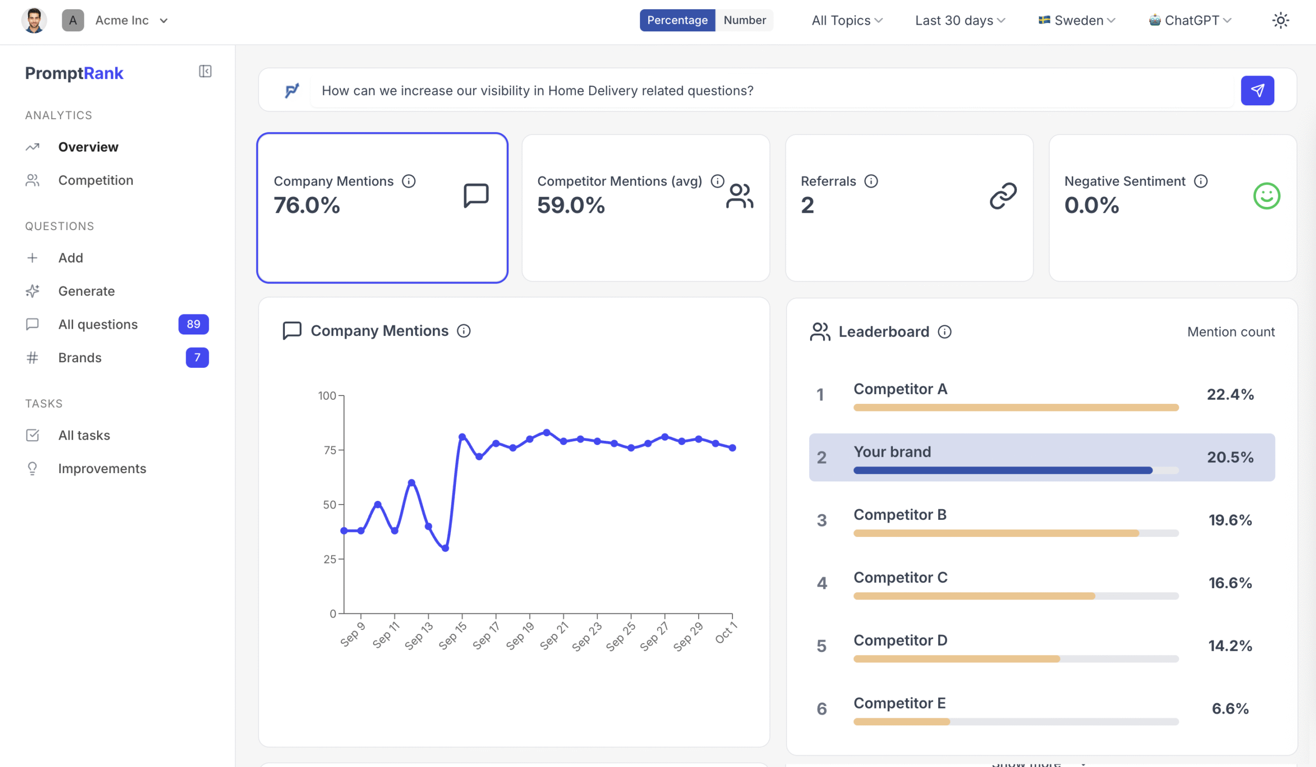
Outpace Your Competitors
Easily monitor where you excel and where you fall short against the competition. For every missed opportunity, receive specific, actionable recommendations to significantly boost your AI mention rate and drive improvement.
The Answer Engine Optimization process
The rise of answer engine traffic presents a critical threat: businesses are missing out on high-value traffic. Eliminate this risk with PromptRank. Follow three easy steps to ensure you dramatically improve your AI mention rate.
01
Track your topics
Generate questions that matter to your brand and sort them into topics.
02
Analyze
Discover your brands AI mention rate across all topics and compare with your competitors
03
Improve
Find missed opportunities and receive tailored recommendations to improve your visibility.
